使用 node_exporter 实现路由器监控

1,262次阅读
没有评论

共计 1792 个字符,预计需要花费 5 分钟才能阅读完成。

背景

上文 红米AX3000T 刷入 openwrt mesh 组网 提到了,家中的路由器更换为了 红米AX3000T。

家中的其他设备都监控起来了,路由器当然也不能例外。

方案还是老一套:

实操

  • 硬件型号:红米AX3000T
  • 操作系统:openwrt
  • 固件版本:bleachwrt stable 20231225 @ R23.11.11 / LuCI Master (git-23.346.45702-3e8eb4a)
  • CPU架构:aarch64

安装包

首先下载对应版本的 node_exporter:

github.com/prometheus/no…

选择 node_exporter-1.7.0.linux-arm64.tar.gz

下载后解压缩。将二进制包 node_exporter​ 使用 winscp 等工具,上传到路由器的 /usr/sbin/​ 路径。

配置启动项

ssh 登录路由器执行操作:

# 添加启动项
root@master:/tmp# vim /etc/init.d/node_exporter
#!/bin/sh /etc/rc.common

START=99
STOP=10
USE_PROCD=1

start_service() {
    procd_open_instance
    procd_set_param command "/usr/sbin/node_exporter"
    procd_set_param respawn
    procd_close_instance
}

stop_service() {
    procd_send_signal TERM node_exporter
}

restart_service() {
    stop_service "$@"
    start_service "$@"
}

# 加权
chmod +x /usr/sbin/node_exporter
chmod +x /etc/init.d/node_exporter

# 启动
/etc/init.d/node_exporter start

# 开机自启
/etc/init.d/node_exporter enable

配置 prometheus

prometheus 相关配置不赘述,之前在监控家中服务器时已经配置好 job。

# 新增配置
# vim /etc/prometheus/file_sd/node.yml
- labels:
    host_name: "ax3000t-master"
    host_ip: "192.168.2.1"
    instance_type: "router"
    provider: "network_device"
  targets:
  - 192.168.2.1:9100

# 重载服务
systemctl reload prometheus

检验

# 查看进程
root@master:/tmp# ps -ef|grep node_ex
 5532 root     1211m S    /usr/sbin/node_exporter
 8553 root      1248 S    grep node_ex

# 查看监听状态
root@master:/tmp# netstat -anltup|grep node
tcp        0      0 :::9100                 :::*                    LISTEN      5532/node_exporter
tcp        0      0 ::ffff:192.168.2.1:9100 ::ffff:192.168.2.10:34188 ESTABLISHED 5532/node_exporter

# 获取指标数据
# curl 192.168.2.1:9100/metrics
...
# HELP promhttp_metric_handler_requests_total Total number of scrapes by HTTP status code.
# TYPE promhttp_metric_handler_requests_total counter
promhttp_metric_handler_requests_total{code="200"} 22
promhttp_metric_handler_requests_total{code="500"} 0
promhttp_metric_handler_requests_total{code="503"} 0
...

此时 node_exporter已被正确安装。

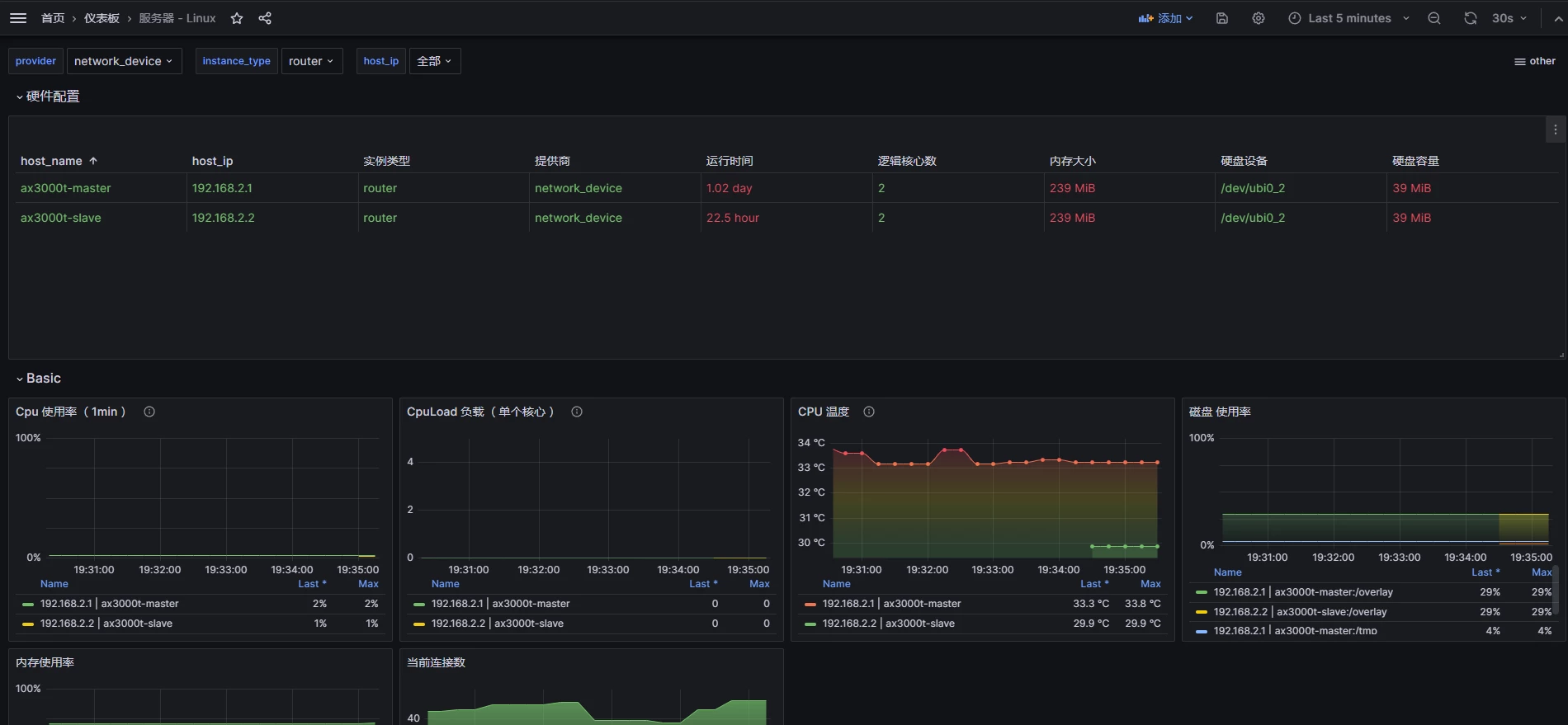
grafana 的 Linux 面板之前也已经配置好了,直接查看面板效果:

使用 node_exporter 实现路由器监控

本文属于专题:Prometheus Exporter

引用链接

正文完
 
pengyinwei
版权声明:本站原创文章,由 pengyinwei 2023-12-28发表,共计1792字。
转载说明:除特殊说明外本站文章皆由CC-4.0协议发布,转载请注明出处:https://www.opshub.cn
评论(没有评论)